全国服务热线
首页 > 解决方案 > 解决方案列表 > 智慧水务 > 智慧供水解决方案
智慧供水解决方案

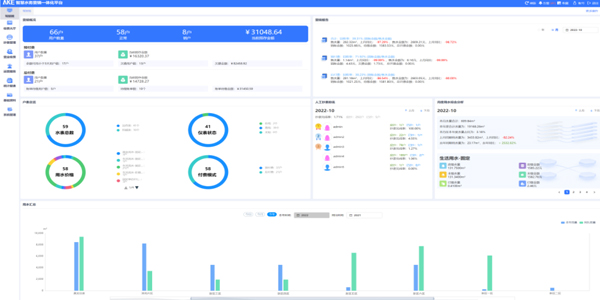
智慧水务运营服务管理系统


以物联网感知设备为基础,数字化、网络化、可视化、智能化的信息技术设施为支撑,以满足用户需求和水司信息化运营管理为目标,以智能、高效、安全为主要特征,以透彻感知、广泛互联、深度智能为技术特点的现代化水务模式,最终打造成一个漏损可监、水质可控、压阀可调、服务主动、公开透明的全方位共赢智慧水务平台。



生产运行监控系统


通过对各种专用终端有效的集中监控与管理,可以全面掌控水厂、水源地及管网的运行情况,提升整体服务质量和客户满意度,降低综合运维成本,带动公司业务的规模化发展。同时,通过整合云计算、大数据和GIS地理信息、物联网等技术,对从水源、水厂到管网、用户,污水处理等水生产全生命周期数据进行监测、采集、控制、分析。


二次供水监控系统


二次供水监控系统,旨在帮助供水企业在保障稳定、安全供水的前提下,对泵房及相关设备进行全方位管理,实现供水数据、安防数据的在线监控及预警,降本增效,提高供水在用户侧的满意程度。


生产调度管理系统


系统“数据+地图+业务”为中心,实现从水源、水厂、管网到用户的全过程监控,以更加“智慧”的方式辅助水务公司进行管理和运维,保证可靠供水,降低产销差,提升运营管控能力,实现经济效益和社会效益的增长。系统将生产管理,管网生产管理、管网运维、服务营销各环节的繁杂业务和多元异构数据进行集成,结合空间分析、数据挖掘、商业智能等技术手段,在海量庞杂的数据资源中挖掘各类有价值的信息,并采用GIS可视化技术进行动态展现,为企业日常运营、服务营销、综合管理、应急处置等提供辅助决策工具。


管网GIS系统


管网GIS系统利用GIS空间数据管理技术,建立包含管网及其附属设施的空间数据及属性数据(管径、材质、规格型号等)的专业GIS数据库,实现基于地理信息的管网资料及其附属设施的数据采集、储存、管理、运算、分析、描述、可视化表达及共享的一体化应用GIS系统。


DMA分区系统


为降低供水企业管网漏损率和产销差率,威廉希尓指数500结合自身多年的软、硬件研发经验和技术积累,提出了整套供水管网漏损分析的水务数字化解决方案,通过对各DMA(独立计量区域)内的流量和压力节点进行实时监测可及时发现管网供水异常,结合自身DMA漏损智能算法精准测算出区域内的漏损情况,并结合工单管理实现测漏维修的闭环管理,为供水系统的漏损降低、漏损评估提供了科学的指导,为供水企业快速定位漏点、检漏降漏提供了方便、实用的分析平台。


管网巡检养护系统


基于管网GIS,以工单管理为核心,对巡检上报、任务受理、居民报修、热线上报、开关阀操作等管网维修养护事件进行统一管理。


外业工单管理系统


通过外业工单管理平台,实现供水管理部门与户外维修服务人员的数据联系通道,形成内部统一的电子化派单、电子化销单工作流程,解决业务部门与维修服务人员数据交互的瓶颈。为各类型外业作业提供方便、实时的信息和工具支持,使维修人员能快速达到现场并及时有效地处理各种维修服务,减少故障时间,提高公司的经济效益。


设备全生命周期管理


记录采购、安装、运行、变动、维修、保养、报废等管理数据,形成包含静态数据、动态数据在内的完整的管理档案,实现资产动态管理。其中,所有资产台账、维修记录、保养记录等都可通过Excel导出,根据现有设备管理体系流程图及制度进行定制和优化。


户表集抄管理系统


威廉希尓指数500户表集抄管理系统可对不同厂家的远传水表进行不同维度的统计,包括不同厂家不同型号水表的数量、在线情况、水表告警情况等信息,远程采集水表数据,可查询、生成各种水量数据报表。


营业收费管理系统


营业收费系统架构以客户需求为导向发起业务服务或数据服务,以客户服务为中心导向的一体化应用业务架构,为客户提供包含抄表、计量、收费、核算、发票、投诉、建议的全景化用水服务体系,提升客户满意度。威廉希尓指数500营业收费系统同时支持预付费和后付费两种模式,支持自定义周期阶梯水价配置。


智能手机抄表管理系统


在智能手机和移动通讯网络普及的基础上,结合移动计算的应用,彻底取代原有的“一人、一笔、一本”的传统抄表模式,通过与供水营业收费系统对接,使营业管理从抄表到核算全部实现无人计算、自动化运行、实时监督,极大地避免了人为差错、关系水、人情水情况、提高了抄收率,彻底堵住了管理上的漏洞。


经典案例